智能一體化污水處理系統
服務熱線:13828746862

產品型號:
RS-086產品描述與應用:
RS-086智能一體化污水凈化系統是一種集成式高效點源污水處理設備。它是生物技術與膜技術有機結合的高科技產品,具有模塊化、智能化、運輸便利、安裝快捷、高效節能等特點,無需專人看管。適用于各種中小規模的分散性生活污水和與之類似的工業有機廢水處理,如紡織、啤酒、造紙、制革、食品、化工等行業的有機污水處理,主要目的是將生活污水和與之相類似的工業有機廢水處理后達到回用水質要求,使廢水處理后資源化利用。 產品特點:◆出水水質好,水質穩定◆ 設備集成化,占地面積小,運輸方便◆ 模塊化結構,可任意組合,安裝快捷◆ 運行成本低,適應范圍廣◆APP智能遠程控制,無需值守產品工藝原理:
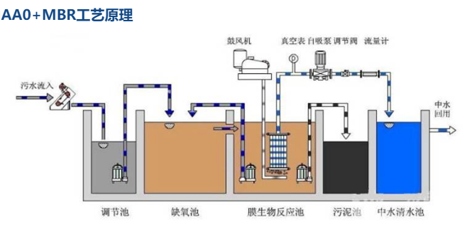
生活污水匯集于調節池,調節池入口處設格柵,以去除污水中的大顆粒狀和纖維狀雜質,格柵所攔截的柵渣定期人工清除、轉運。在污水調節池中污水流分地勻質,調節水量并初步降解有機物,然后通過污水泵將生活污水輸入生活污水處理系統。生活污水處理系統由缺氧池、接觸氧化池、膜生物反應池、沉淀池、消毒排放水池組成。在缺氧池中原污水與回流混合液充分混合,通過兼氧微生物的作用反硝化脫氮。接觸氧化池是一種以生物膜法為主,兼有活性污泥法的生物處理裝置,通過鼓風機提供氧源,使污水中的有機物與池內生物膜充分接觸,經微生物吸附、降解作用,使水質得到凈化。接觸氧化池出水自流入沉淀池,以去除剝落的生物膜和活性污泥,沉淀池出水達到《污水綜合排放標準》的一級標準。


MBR系統使用中空纖維膜進行固液分離。浸入式中空纖維膜是專門為膜生物反應器(MBR)配套而研制和開發的膜組件。它具有較高的過濾效率,能夠有效的將細菌、懸浮顆粒及雜質移除,從而獲得優質的過濾水。此外,由于單片膜組件過濾面積大,所以膜的安裝占用體積小,減小了反應器的體積和占地面積。
膜組件采用PVDF作為膜材料,制備中空纖維微濾膜,它具有良好的化學穩定性。

?智能網絡控制中心集先進軟硬件、多功能模塊和移動辦公APP于一體,可滿足大數據管理、遠程調控、異常報警、自我診斷和分級權限管理等需求, 通過遠程集中智能化管理和低成本運維管理,真正實現鄉鎮污水處理站自動運行和無人值守。
?以智能網絡控制中心為核心的信息化管理平臺,是環境秉承智能控制的基本理念,針對分散式污水處理難題,通過整合在線監測系統、視頻監控系統、動態管控系統、工況在線系統,充分利用物聯網等新一代信息技術集成開發的環境智能監控平臺,基于監測數據信息的收集傳輸實現從數字環保到智慧環保的跨越。
技術參數:

應用行業:
◆水源保護區及環境敏感地區
◆新農村水環境治理、農家樂旅游點、生態園區
◆住宅小區、辦公寫字樓、賓館飯店、公園景區
◆ 其他分散性點源生活污水處理及回用






